Obnovljivi izvori energije
Obnovljivi izvori energije
Proizvodnja upravljačkih sustava za obnovljive izvore energije čini novi proizvodni program TEO-Belišće, unutar kojega su realizirani prvi projekti ovakve vrste u Republici Hrvatskoj. Unazad nekoliko godina, TEO-Belišće je izradilo projektno-tehničke elektro-dokumentacije i proizvelo nadzorno-upravljačke sustave te uspješno pustilo u rad nekoliko bioplinskih postrojenja, uključujući i prvo bioplinsko postrojenje u Republici Hrvatskoj, pušteno u rad 2008. godine. godine. Ovom programu daje se poseban značaj i perspektiva. Djelatnost TEO-Belišće u programu Obnovljivih izvora energije odnosi se na: U nastavku su prikazani neki od realiziranih projekata:
Bioplinska postrojenja
TEO-Belišće u suradnji s klasterom tvrki okupljenom oko Osatina Grupe d.o.o. nudi izradu bioplinskih postrojenja po principu ključ-u-ruke.
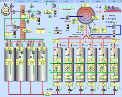
Bioplinsko postrojenje 1+1 MWel
  • Izrada projektno-tehničke dokumentacija i nadzorno-upravljačkog sustava te puštanje u rad i održavanje postrojenja za proizvodnju električne energije iz goveđe gnojnice
  • Postrojenje s fermenterima, spremnicima gnojnice i 2 kogeneracijska bloka
  • Naslonjeno na postojeću farmu, integrirano sa staklenikom za hidroponski uzgoj povrća i sušarom
  • Kogeneracijski blokovi GE Jenbacher ukupne električne snage 2MW
  • Elektro-ormari Rittal, sklopna oprema Siemens i Schneider Electric/Telemecanique, instrumentacija Endress+Hauser
  • Siemens PLC serije 300 i distribuirana periferija serije ET200S
  • HMI WinCC flexible aplikacija na PC-u i neovisni 19" operatorski touch-panel
  • Automatski rad s receptima (minimalni nadzor operatera) i ručni rad pomoću računala
  • Mjerenje i dugoročno arhiviranje procesnih veličina
  • Daljinski nadzor preko Interneta i SMS dojava alarma i upozorenja
Bioplinsko postrojenje 1 MWel
  • Izrada projektno-tehničke dokumentacija i nadzorno-upravljačkog sustava te puštanje u rad i održavanje postrojenja za proizvodnju električne energije iz goveđe gnojnice
  • Postrojenje s fermenterima, spremnikom i kogeneracijskim blokom GE Jenbacher
  • Elektro-ormari Rittal, sklopna oprema Schneider Electric/Telemecanique, instrumentacija Endress+Hauser
  • Siemens PLC serije 300 i distribuirana periferija serije ET200S
  • HMI WinCC flexible aplikacija na PC-u i neovisni 19" operatorski touch-panel
  • Automatski rad s receptima (minimalni nadzor operatera) i ručni rad pomoću računala
  • Mjerenje i dugoročno arhiviranje procesnih veličina
  • Daljinski nadzor preko Interneta, SMS i e-mail dojava alarma i upozorenja
Postrojenja na biomasu
Suha destilacija drveta
  • Izrada nadzorno-upravljačkog sustava za automatizirano postrojenje za suhu destilaciju drveta te integracija s drugim (sličnim) postrojenjem u jednu cjelinu
  • Elektro-ormari Rittal, sklopna oprema Schneider Electric/Telemecanique
  • Siemens PLC serije 300
  • HMI WinCC flexible aplikacija na PC-u i neovisni 19" operatorski touch-panel
  • Automatski rad s receptima (minimalni nadzor operatera) i ručni rad pomoću računala
  • Mjerenje i dugoročno arhiviranje procesnih veličina
Proizvodnja i upravljanje energijom
Nisko-naponski razvod energije
  • Sustav za mjerenje, nadzor i upravljanje potrošnjom električne energije (Energy Management): javna elektro-energetska distribucijska mreža (HEP), bioplinsko postrojenje, staklenik, farma, rezervni generator
  • Automatski prekidači Schneider Electric/Telemecanique struje od 200A do 1500A
  • Elektro-ormari Rittal, sklopna oprema Schneider Electric/Telemecanique
  • Siemens PLC serije 300
  • HMI WinCC flexible aplikacija na PC-u i neovisni 19" operatorski touch-panel
  • Mehanička, električna i programska blokada prekidača radi povećane sigurnosti kod rukovanja
  • Mjerenje i dugoročno arhiviranje procesnih veličina
TVORNICA ELEKTRO OPREME ZA PROJEKTIRANJE, PROIZVODNJU I MONTAŽU ELEKTROTEHNIČKE OPREME U INDUSTRIJI
Telefon: 031 516 789 • Faks: 031 516 799 • E-mail: teo@teo-belisce.hr, teo@teo-ing.hr
• 30 godina iskustva • Ovlašteni inženjeri za projektiranje • ePlan licence • ISO 9001 i ISO 14001 norme •